노션 차트의 종류 및 데이터 시각화 방법 알아보기
이번 포스팅에서는 노션 차트 의 다양한 종류와 각 노션 차트 를 생성하는 방법, 또한 차트에 어떤 데이터를 입력해야 하는지를 실제 차트 예시를 통해 설명하겠습니다. 데이터 시각화는 정보를 효과적으로 전달하는 도구로, 우리의 이해를 돕고 직관적으로 정보를 파악할 수 있게 해줍니다.
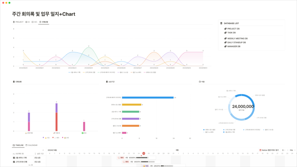
노션 차트의 주요 종류

차트는 정보를 시각적으로 전달하는 강력한 도구입니다. 기본적으로 네 가지 주요 차트 유형이 존재합니다:
- 세로 막대 그래프
- 가로 막대 그래프
- 라인 차트
- 도넛 차트

세로 막대 차트와 가로 막대 차트는 형태를 제외하고는 실제적으로 같은 정보를 전달합니다. 수직으로 표현하느냐, 수평으로 표현하느냐의 차이뿐입니다. 이러한 두 차트를 각각 실행하는 이유는 다양성을 높이고, 데이터를 보다 효과적으로 전달하기 위함입니다. 막대 그래프를 사용할 때 주목해야 할 점은 범주를 정리하는 것입니다. 무엇을 기준으로 어느 데이터를 보고 싶은지를 판단해야 합니다.
막대 그래프를 통한 효과적인 데이터 표현

예를 들어, 프로젝트의 진행 상황을 나타내고자 할 때 완료된 작업, 진행 중인 작업, 앞으로 진행될 작업에 대한 정보를 기준으로 삼아 데이터를 분석해볼 수 있습니다. 이때 x축에는 범주, y축에는 값을 배치하는 것이 중요합니다.
차트로 프로젝트 진행 상황을 막대 그래프로 표현할 경우, x축에는 프로젝트의 각 단계를 배치하고, y축에는 해당 단계의 진행 수치를 입력해야 합니다. 예를 들어, 프로젝트 관련 숫자와 범주를 적절히 그룹화하여 시각적으로 쉽게 이해할 수 있게 표현합니다. 이러한 방식으로 다양한 차트를 시도해보며 자신에게 맞는 표현 방식을 찾는 것이 중요합니다.
라인 차트와 시간 데이터의 활용

노션 라인 차트 는 시간의 흐름에 따라 변화를 시각적으로 나타내는 데 적합합니다. 이 차트의 핵심은 날짜와 시간 데이터입니다. 예를 들어, 한 해의 모든 할 일을 시간 순서대로 나열하거나, 프로젝트별로 업무 배치를 시각화할 수 있습니다. 데이터를 연속적으로 나열하여 나타내면 라인 차트의 특성과 장점을 살릴 수 있습니다.
비율을 시각화하는 도넛 차트

도넛 차트는 각 항목의 비율을 나타내는 데 매우 효과적입니다. 차트 안의 비율을 통해 각 프로젝트가 차지하는 범위를 시각적으로 표현할 수 있습니다. 예를 들어,에게 여러 프로젝트의 비율을 효과적으로 표현할 수 있도록 도와줍니다.
효과적인 노션 차트 생성을 위한 데이터 관리
노션 차트를 잘 활용하고 싶다면 정확한 데이터 관리가 필수적입니다. 데이터베이스에 데이터를 정확히 입력하면, 분석 및 시각화의 과정이 훨씬 수월해지며, 라인 차트에서도 보다 깔끔하고 편리하게 결과를 도출할 수 있는 장점이 있습니다. 따라서, 차트를 많이 사용하고 싶다면 적절한 요금제로 업그레이드하고 데이터를 관리하는 것이 최상의 방법입니다.
노션 차트 마무리 및 결론
노션 차트는 정보를 한눈에 전달하는 매우 유용한 도구입니다. 세로와 가로 막대 그래프, 라인 차트, 도넛 차트와 같은 다양한 차트를 통해 원하는 데이터를 효과적으로 표현할 수 있습니다. 여러분도 다양한 차트를 시도해 보며 데이터와 소통하고, 필요한 정보에 쉽게 접근하는 경험을 하시기 바랍니다.
궁금한 점이 있다면 댓글로 문의해 주세요. 다음 포스팅에서 더 유용한 정보를 가지고 돌아오겠습니다!
Comments are closed.